联系我们
- 杭州亿诺能源有限公司
- 网 址:www.hienuo.com
- 电 话:13968054311
- 地 址:杭州市余杭区杭州市余杭区良渚街道小洋坝村
- 联系人:潘经理
循环水处理的概念特点是什么?
作者:admin 发布时间:2021-12-18
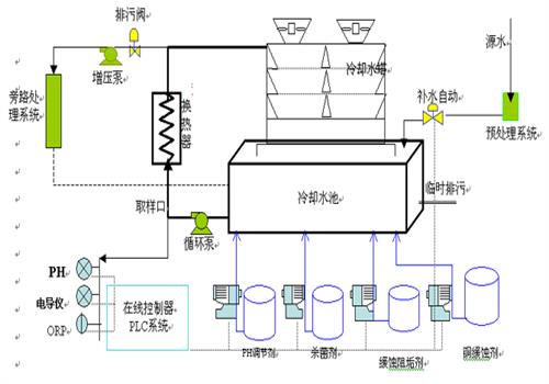
循环水处理就是被膜处理器,由加药器和除污器两部分组成,是一种高效节能的水处理设备,设备内装有特殊配方的含磷复方硅酸盐被膜水处理剂,可广泛应用于供暖水循环系统、空调水循环系统等系统中。

我们都清楚,现在很多时候很多城市雾霾有些严重,大气和水污染很常见,对我们赖以生存的环境和自身生命造成了很大的安全隐患。为了保护我们的生存环境,我国有规定工业生产产生的污水需要达到规定的排放标准才能排放,因此许多企业为了响应国家的号召,都会做循环水处理这个步骤,让水质和设备更清洁。
处理循环水处理系统要考虑周围的介质,水、空气、酸碱、溶剂等,都会对系统产生损耗,解决这些循环水处理问题,要先多腐蚀原因说起。工业循环水处理设备工作环境差,多接触腐蚀性、酸碱性水质,与生活污水处理设备相比寿命短,故障率高。 因此,工业水处理设备对日常检查清扫次数更为频繁。
总的来说,循环水处理需要专业的技术、专业的设备才能做到。它能够提高企业生产工艺,能够帮助企业节约成本,对于企业长期发展还是有很大帮助的,至少企业购买这类设备绝对不会吃亏。

上一篇:风机盘管清洗步骤流程
下一篇:循环水处理水质分析的意义是什么?



